Система электронного документооборота (или СЭД) отвечает за делопроизводство компании. Она освобождает организацию от бумажной рутины, лишних затрат на канцелярию и логистику. Также СЭД исключает риск возникновения ошибок и потери нужной документации. Современная система должна обеспечивать полный цикл работы с электронными документами, автоматизировать бизнес-процессы, легко масштабироваться и закрывать все потребности заказчика. Одним из таких решений является LDM.Документооборот от ИТ-холдинга LANSOFT.
В статье расскажем о функциональных возможностях системы LDM.Документооборот, чем она отличается от конкурентов, а также выделим плюсы и минусы решения.
С 1998 года команда LDM занималась разработкой и внедрением собственной системы электронного документооборота LanDocs, а также внедрением и поддержкой западных ECM-платформ: IBM FileNet, OpenText.
В 2022 году, объединив передовые технологические знания и опыт в сфере систем электронного документооборота, хранения данных и управления корпоративным контентом, компания представила рынку собственную платформу для управления корпоративным контентом — LDM. В 2024 году платформа и решения LDM стали частью продуктового портфеля ИТ-холдинга LANSOFT.
LDM.Документооборот — это адаптивное и масштабируемое решение для управления документооборотом внутри организации, разработанное на платформе LDM. Оно включает в себя готовые основные процессы, а также позволяет индивидуально настроить и адаптировать стандартные функции под особенности бизнеса с помощью инструментов NC\LC.
Система решает задачи любого уровня сложности при создании СЭД и архивов. Она обеспечивает полный спектр работ с документами: прием, регистрацию, рассылку, контроль исполнения через резолюции и периодические поручения, формирование дел, хранение и повторное использование документации, а также справочную работу.
Отличия от конкурентов
Настройка БП и организационно-штатной структуры компании
Широкие возможности настройки позволяют автоматизировать и оптимизировать рабочие процессы, улучшить контроль исполнительной дисциплины, обеспечить безопасность данных, а также сократить временные и ресурсные затраты на выполнение задач внутри компании.
Варианты хранения файлов: S3, Mongo, файловое хранилище и т.д.
LDM.Документооборот поддерживает S3, файловые хранилища, Mongo и возможность работы сразу с несколькими из них.
Хранилище S3 и Mongo позволяют хранить неструктурированный контент и обеспечивают к нему быстрый доступ. Файловые хранилища отличаются иерархической структурой данных. Все документы хранятся в каталогах или папках, а их поиск осуществляется по атрибутам.
Также в системе предусмотрена настройка политики хранения и лимитов хранилищ.
Сжатие, дедупликация, шифрование и автоматизированное перемещение файлов между хранилищами
За счет сжатия и дедупликации снижается нагрузка на сервер и повышается скорость работы, что критически важно при обработке и хранении больших объемов данных. Шифрование файлов обеспечивает дополнительную безопасность конфиденциальной информации и исключает риск ее утечки в руки злоумышленников. Автоматизация перемещения документов между хранилищами позволяет отказаться от ручной обработки, минимизировать потери документации и ошибки, связанные с человеческим фактором.
LDM.Документооборот — многофункциональная система, которая подойдет как крупным, так и средним компаниям. Также LDM предоставляет отраслевые решения для строительных организаций, производственных предприятий и государственных учреждений.
Для малого и среднего бизнеса компания предлагает LDM.Express. Это коробочная система внутреннего документооборота с установкой за 1 день.
Функционал
LDM.Документооборот обладает всеми необходимыми функциями для организации делопроизводства компании. Согласование документов, делегирование задач, учет, хранение, формирование отчетности и не только — все это есть в системе. Разберем основные возможности решения подробнее.
Согласование документов
Система фиксирует и показывает все изменения, которые вносятся в документ на любом этапе. Например, если кто-то скорректирует файл в ходе согласования, придет уведомление. Также можно сравнить версии документов и отследить, куда вносились исправления.
В LDM.Документооборот предусмотрена настройка маршрутов движения документов. К примеру, можно выбрать «свободную» маршрутизацию, чтобы пользователи самостоятельно задавали путь, или «жесткую», где путь документа уже определен и не подлежит изменению.
Делегирование задач
В системе предусмотрены возможности гибкого делегирования задач и автоматическая передача дел. Например, если сотрудник в отпуске или командировке, можно назначить другого ответственного специалиста.
Контроль поручений
Внутри системы можно ставить задачи на сотрудников с контролем исполнения или без него.
Как это работает: пользователь создает задачу и выбирает получателей. В графе «Сообщение» описывается суть поручения, после чего прикладываются необходимые документы. Далее выставляются сроки на исполнение и указывается ответственное лицо, которому придет отчет по завершению задачи.
Данная функция позволит отслеживать статус поручения, выявлять, на каком этапе «застрял» документ, и ускорять бизнес-процессы компании в целом.
Отчеты
Все отчеты по проделанной работе формируются внутри системы. В них указывается ФИО и должность сотрудника, число поставленных поручений и количество задач, которые он выполнил в срок, просрочил или не завершил.
Благодаря таким отчетам складывается представление об исполнительной дисциплине подчиненных, оценивается их продуктивность и эффективность.
Учет и хранение
В LDM.Документооборот есть собственный архив, который позволяет безопасно хранить все внутренние документы компании. Он структурирован по папкам. Например, входящая корреспонденция, договорные документы, исходящая корреспонденция, новости и т.д.
Чтобы быстро найти нужный файл, можно воспользоваться полнотекстовым поиском, поиском по дате или фильтром.
В отличие от офисных архивов, электронный имеет четкую структуру. Следовательно, вести учет и поиск документов проще. Можно не беспокоиться, что важный договор затеряется на пыльных полках шкафа, порвется и потеряет свою значимость.
Система уведомлений
Пользователь может настроить рассылку уведомлений с дублированием на почту. Так, если он пропустит сообщение в самой системе, придет напоминание на адрес электронной почты.
Или, когда работник находится в командировке и у него нет с собой ноутбука, уведомления на почту позволят ему контролировать задачи, к которым он привязан.
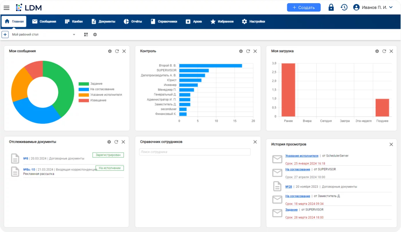
Виджеты
В системе предусмотрена настройка дашбордов под потребности персонала. Также есть возможность отслеживать и управлять всеми задачами в едином окне.
К примеру, чтобы контролировать работу с документами, можно вывести на рабочий стол виджет «Отслеживаемые документы», где указываются тип файла и этап, на котором он находится. Дашборд «Моя загрузка» позволяет видеть уровень загруженности в течение недели.
На рабочий стол можно вывести любые инструменты, с которыми сотрудник взаимодействует чаще всего. Так ему не придется искать нужную вкладку в системе, она будет закреплена на главной странице.
Встроенный конструктор
В LDM.Документооборот можно создавать и редактировать готовые карточки документов, опираясь на стандарты организации. Например, в разделе «Основные реквизиты» можно добавить сразу несколько элементов, обязательных для заполнения: регистрационные данные, сведения по документу, дополнительную информацию и т.д.
Также есть функция настройки маршрутов, листов согласования, дерева сообщений и не только.
Встроенный конструктор упростит работу с документами и позволит быстрее заполнять карточки нужными данными.
Преимущества и недостатки
Итак, LDM.Документооборот — многофункциональная масштабируемая система, которая закрывает все потребности современных компаний в управлении корпоративным контентом. Однако, как и любое другое решение, она имеет свои плюсы и минусы.
Среди преимуществ LDM.Документооборот:
- Мобильное приложение. В системе можно работать как с компьютера, так и со смартфона. В приложении доступен тот же функционал, что и в обычной версии. Вы можете отслеживать, согласовывать и подписывать документы, контролировать сроки и статус выполнения задач, а также создавать поручения.
- Поддержка всех видов электронных подписей. Подписание документации с помощью ПЭП, НЭП, а также УКЭП и УНЭП. При необходимости можно воспользоваться Госключом и подписать нужный документ через приложение.
- Несколько вариантов хранилищ. Для хранения документов в LDM.Документооборот предусмотрены файловое хранилище, S3, Mongo и т.д. С их помощью можно организовать порядок в архивах структурированного и неструктурированного контента.
- Высокая производительность и безопасность. Есть функции сжатия и дедупликации, с помощью которых обеспечивается бесперебойная работа с большим объемом данных. Шифрование отвечает за защиту конфиденциальной информации и всех документов, хранящихся в системе. Автоматизированное перемещение документов между хранилищами в соответствии с политиками хранения ускоряет бизнес-процессы и оптимизирует работу сотрудников.
- Возможности для масштабирования и открытый API. Открытый API позволяет легко интегрироваться с другими системами, расширять функциональность и автоматизировать процессы, повышая гибкость и эффективность работы компании.
Среди недостатков системы выделяют:
- Отсутствие в готовой поставке OCR. Добавление данного функционала доступно только как дополнительный модуль. Без оптического распознавания символов нельзя автоматизировать такие процессы, как ввод данных, их проверка и распознавание текста в согласованных и подписанных документах. Поэтому эти процедуры придется проводить вручную.
- Нет мобильного приложения для ОС Аврора. Однако можно работать в системе через мобильную версию, пока приложение не появится в новом обновлении от разработчика.
Заключение
LDM.Документооборот — одно из немногих решений на рынке, которое позволяет организовать внутренний электронный документооборот в рамках единой системы. Оно подойдет как крупным корпорациям, так и малому и среднему бизнесу.
Решение автоматизирует работу с корпоративными документами, повышает эффективность управления бизнес-процессами и надежно защищает данные от утечек.
Система разработана на базе CSP-платформы LDM. Ее модульная структура и возможность использования инструментов NC и LC позволяют компаниям гибко настраивать и расширять свои ИТ-системы в соответствии с потребностями бизнеса.








